Megazone PoPs v1.74.0
배포일시: 2025년 10월 23일 18:00
이번 업데이트는 AI SaaS 관리의 투명성과 정확성을 한층 강화하고, 조직 전반에서 보안·규제 준수·비용 효율성을 동시에 확보할 수 있도록 설계되었습니다.
Megazone PoPs는 이제 AI 중심의 새로운 업무 환경에서 맞게 다양한 AI SaaS 에 대한 사용량을 수집하고 분석함으로써, 관리자가 불필요한 AI SaaS 비용 지출을 줄이고 AI SaaS 에 의한 보안 위험을 예방할 수 있도록 기능을 확장했습니다.
새로운 기능
🧩 AI SaaS 앱 통합 관리 기능 강화
관리자는 AI 앱별로 실제 사용량 대비 비용 구조를 명확히 분석하고, 불필요한 구독이나 중복 결제를 쉽게 식별할 수 있습니다. 예를 들어, 조직 내 다수 사용자가 동일한 모델을 중복 활용하는 경우를 손쉽게 탐지하여, AI 리소스 낭비를 줄이고 예산을 최적화할 수 있습니다.
- AI 업무 환경에서 많이 사용하는 ChatGPT, Claude, Cursor 등 주요 AI SaaS 앱에 대한 관리 기능이 새롭게 추가되었습니다.
- 심층 통합(Deep Integration) 방식을 적용한 Cursor의 경우, 앱 내부의 LLM 모델별 사용량과 추가 비용 발생 내역을 실시간으로 확인할 수 있습니다.
(ChatGPT, Claude, Cursor)
(Cursor 대시보드)
📁 앱 카테고리 구조 고도화
기존의 단일 카테고리 구조에서 벗어나, 2단계(2-Level) 카테고리 체계로 세분화했습니다.
- AI SaaS, 생산성 도구, 보안 솔루션 등 다양한 유형의 앱을 더 세밀하게 분류할 수 있어, 조직 내 SaaS 맵을 체계적으로 관리할 수 있습니다.
- 유사 앱 간의 구분 정확도가 향상되어, 동일 목적의 SaaS를 비교·선택하기가 한층 쉬워졌습니다.
- 또한 각 카테고리에는 컴플라이언스(규제 준수) 매핑이 적용되어, 해당 SaaS가 보안이나 데이터 보호 기준을 충족하는지 한눈에 확인할 수 있습니다.
(2레벨 카테고리)
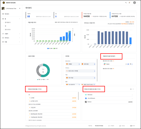
📊 대시보드 UI/UX 전면 개편 및 데이터 시각화 강화
새롭게 개편된 대시보드는 운영 전반의 데이터를 한눈에 파악하고 즉시 대응할 수 있는 ‘행동 중심’ 화면으로 진화했습니다.
- 카테고리별 비용 및 사용 현황 시각화 그래프가 추가되어, 앱별 소비 패턴과 예산 초과 위험을 즉각 파악할 수 있습니다.
- 카테고리별·앱별 지출 추이 비교 차트를 통해, 특정 기간 동안의 비용 변동을 직관적으로 분석할 수 있습니다.
- 허용되지 않은 앱(Shadow IT)의 사용 현황을 탐지하고, 해당 사용자 목록을 자동으로 식별할 수 있습니다. 관리자 입장에서는 비인가 앱으로 인한 보안 침해나 데이터 유출 위험을 조기에 차단할 수 있습니다.
- 각 앱/앱 인스턴스 대시보드에서는 해당 앱의 지출 추이, 비용 최적화 정보(외부/중복 사용자 수)를 한 번에 확인할 수 있어, 앱 단위의 세밀한 비용·보안 통제가 가능합니다.
(조직 대시보드)
(앱 대시보드)
🔍 SaaS 앱 디스커버리(Discovery) 기능 고도화
조직 관점의 SaaS 디스커버리 기능이 추가되어, 조직 관리자 레벨에서 조직 구성원들이 사용하는 모든 SaaS 앱을 쉽게 확인하고, 허용되지 않은 앱이나 보안상 위험이 있는 앱을 빠르게 찾아내 조치할 수 있습니다.
- 자동으로 조직 내 설치·사용 중인 SaaS(특히 AI SaaS 포함)를 탐색하여, 허용된 앱과 미승인 앱을 구분합니다.
- 관리자는 탐지된 앱의 허용 여부를 설정하고, 사용자별 앱 접근 내역을 즉시 조회할 수 있습니다.
(앱 디스커버리 화면)
앞으로도 지속적인 업데이트를 통해 더욱 편리하게 이용하실 수 있도록 최선을 다하겠습니다.
감사합니다.
댓글
댓글 0개
댓글을 남기려면 로그인하세요.